您好,欢迎访问这里是河北环格科技有限公司官网!
加入收藏
联系我们
联系我们
18812130469
首页
关于我们
产品中心
电器自动化
环保监测对接
IT服务
项目实施
新闻动态
公司资质
联系我们
您的位置:
主页
>
产品中心
>
电器自动化
>
水处理系统
>
电器自动化
plc及HMI
plc控制柜及上位机
变频控制柜
变频器
低压配电柜
工业仪器仪表
锅炉控制柜
恒压供水设备
水处理系统
DCS系统
GDS系统
SIS系统
联系我们
河北环格科技有限公司
地址:河北省张家口市桥东区
手机:18812130469
咨询热线
18812130469
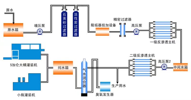
水处理系统
工艺流程图
加药装置
净水处理设备
净水设备
水处理示意图
Copyright 2022 All Rights Reserved. 备案号:冀ICP备2022007324号
18812130469
微信二维码